山东京博控股集团有限公司在2025年中国企业500强榜单中排名第254位,位列中国民营企业500强第98位。其下属子公司京博(海南)新材料有限公司厂区石脑油罐组排放油气亟需治理,且惰封氮气使用成本高。针对企业以上痛点问题,我司为其设计并提供油气回收-氮气回用协同处理撬装设施,实际运行后,现场异味实现源头根治,作业环境显著改善,清洁生产水平达到行业先进。解决环保问题的同时,该设施回收氮气单日最大量达1400 Nm³,年节约氮气费用39.2万元;年回收油品114.3吨,经济价值74.8万元,两项合计实现年增效113.9万元。同步实现全年挥发性有机物减排44.523t/a,碳减排552.42吨/年,为区域绿色低碳发展作出积极贡献。鉴于该设施突出的环保和经济效益,被京博集团授予2025年度最佳环保项目奖。
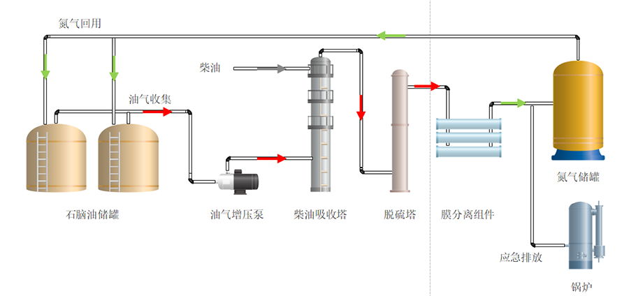
该设施采用“加压柴油吸收-碱洗脱硫-膜分离-氮气回用”耦合工艺路线,柴油吸收单元将油气中的有机物溶解在柴油中,实现油品的回收利用;脱硫单元深度脱除油气中的H2S组分,从而减少对氮气储罐的酸性腐蚀;膜分离单元可以高选择性分离氮气和有机组分,进一步提升了回用氮气的纯度,保证惰封气体使用的安全性。氮气回收后利用该设施自带的压力储存在储罐中作为惰封气体使用,大幅降低对管网氮气的消耗,增加公司经济效益。

该技术针对轻质油气效果显著,膜分离单元弥补了柴油吸收C2/C3组分效率低的技术短板。特殊的膜分离机制,可实现氮气与油气的高效分离,提浓的油气返回吸收塔前端复叠,更低浓度的油气(更高纯度的氮气)则进入氮气储罐。分离膜单元日常运行无需维护,膜材料使用寿命长达8-10年。我司自主开发的全国产化VOCs回收膜材料已经在中石化大范围替代进口产品,质量和稳定性有很好的保障,并荣获2023年度国家科技进步二等奖。
另外,设备无人值守运行,根据来气量联锁自动调节操作弹性,优化设备运行功耗。配备温度/压力/流量/液位/现场可燃气体浓度远传仪表,实现关键数据点连续采集,可实现报警联锁紧急停车,保障安全稳定运行。

